Keep up with digital transformation by monitoring digital experience
The rise of 24/7 communications and the Covid-19 pandemic have pressed the accelerator to the floor on digital engagement. The proliferation of ‘working from home’ has also led to surges in demand for home internet and streaming services. Businesses across virtually every sector are having to adapt to stay relevant.
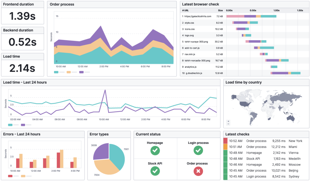
As websites and applications become increasingly more complex, interactive, and difficult to manage, teams need a solution to monitor all their online assets: website uptime, web performance, web applications, and APIs. Digital experience monitoring tools protect your brand's reputation and revenue by keeping your teams aware of what your users experience when interacting with your brand online.

Get performance data directly from your users
Synthetic Monitoring safeguards the user’s digital experience while Real User Monitoring (RUM) brings digital experience monitoring full circle by tracking the visitor’s actual experience while using the site.
RUM’s aggregated reporting gives insight into the end user experience based on location, device type, operating system and browser. Spot latency affecting actual users and optimise for the devices and browsers your visitors use most.
